计算机毕业设计hadoop+spark+hive薪资预测 招聘岗位推荐系统 招聘可视化大屏 招聘爬虫 Python Tensorflow 机器学习 深度学习
温馨提示:文末有 CSDN 平台官方提供的学长联系方式的名片!
温馨提示:文末有 CSDN 平台官方提供的学长联系方式的名片!
温馨提示:文末有 CSDN 平台官方提供的学长联系方式的名片!
技术范围:SpringBoot、Vue、爬虫、数据可视化、小程序、安卓APP、大数据、知识图谱、机器学习、Hadoop、Spark、Hive、大模型、人工智能、Python、深度学习、信息安全、网络安全等设计与开发。
主要内容:免费功能设计、开题报告、任务书、中期检查PPT、系统功能实现、代码、文档辅导、LW文档降重、长期答辩答疑辅导、腾讯会议一对一专业讲解辅导答辩、模拟答辩演练、和理解代码逻辑思路。
🍅文末获取源码联系🍅
🍅文末获取源码联系🍅
🍅文末获取源码联系🍅
感兴趣的可以先收藏起来,还有大家在毕设选题,项目以及LW文档编写等相关问题都可以给我留言咨询,希望帮助更多的人
信息安全/网络安全 大模型、大数据、深度学习领域中科院硕士在读,所有源码均一手开发!
感兴趣的可以先收藏起来,还有大家在毕设选题,项目以及论文编写等相关问题都可以给我留言咨询,希望帮助更多的人

介绍资料
以下是一份关于《Hadoop+Spark+Hive薪资预测系统》的开题报告框架及内容示例,供参考:
开题报告
题目:基于Hadoop+Spark+Hive的薪资预测系统设计与实现
一、研究背景与意义
-
背景
- 随着大数据技术的快速发展,企业薪资数据呈现爆炸式增长,传统数据处理工具难以高效完成海量数据的存储、分析与预测。
- Hadoop、Spark、Hive作为大数据生态的核心组件,分别在分布式存储、内存计算和结构化数据查询方面具有显著优势,结合三者可构建高效、可扩展的薪资预测系统。
- 薪资预测对企业人力资源管理、招聘策略制定及员工职业发展具有重要参考价值,但现有系统多依赖单一技术栈,存在处理效率低、模型泛化能力弱等问题。
-
意义
- 理论意义:探索Hadoop、Spark、Hive的协同应用,优化大数据处理流程,为薪资预测领域提供技术参考。
- 实践意义:通过机器学习算法(如线性回归、随机森林等)构建预测模型,辅助企业科学决策,降低人力成本。
二、国内外研究现状
-
国内研究
- 国内学者多聚焦于单一技术(如Spark MLlib)在薪资预测中的应用,但缺乏对分布式存储与计算框架的整合研究。
- 部分系统采用MySQL等传统数据库,难以应对海量数据场景。
-
国外研究
- 国外研究更注重大数据技术与机器学习的深度融合,例如利用Hadoop生态构建数据仓库,结合Spark实现实时预测。
- 代表性案例:LinkedIn通过大数据分析优化薪资推荐系统,但开源方案较少。
-
现存问题
- 数据处理效率低,模型训练时间长。
- 系统扩展性不足,难以适应动态数据更新。
- 缺乏对非结构化数据(如职位描述、技能标签)的利用。
三、研究内容与技术路线
-
研究内容
- 数据层:基于Hadoop HDFS存储海量薪资数据,利用Hive构建数据仓库,完成数据清洗与预处理。
- 计算层:通过Spark的内存计算能力加速特征工程与模型训练,支持批量与实时预测。
- 模型层:集成多种机器学习算法(如XGBoost、神经网络),通过交叉验证优化模型参数。
- 应用层:开发可视化界面,展示预测结果与关键影响因素(如行业、地区、经验等)。
-
技术路线
mermaid1graph TD 2 A[数据采集] --> B[Hadoop HDFS存储] 3 B --> C[Hive数据清洗] 4 C --> D[Spark特征工程] 5 D --> E[模型训练与评估] 6 E --> F[预测结果可视化]
四、创新点与难点
-
创新点
- 技术融合:首次将Hadoop、Spark、Hive深度整合,构建高并发、低延迟的薪资预测系统。
- 动态优化:引入增量学习机制,支持模型在线更新,适应数据分布变化。
- 多维度分析:结合结构化数据(薪资数值)与非结构化数据(职位描述),提升预测精度。
-
难点
- 数据质量参差不齐,需设计鲁棒的清洗规则。
- 分布式环境下的算法调优与资源调度。
- 系统安全性与隐私保护(如薪资数据脱敏)。
五、预期成果
- 完成一套基于Hadoop+Spark+Hive的薪资预测系统原型,支持千万级数据处理。
- 预测准确率较传统方法提升10%-15%,响应时间缩短至秒级。
- 发表核心期刊论文1篇,申请软件著作权1项。
六、进度安排
| 阶段 | 时间 | 任务 |
|---|---|---|
| 1 | 第1-2月 | 文献调研与需求分析 |
| 2 | 第3-4月 | 系统架构设计与技术选型 |
| 3 | 第5-6月 | 核心模块开发与单元测试 |
| 4 | 第7月 | 系统集成与性能优化 |
| 5 | 第8月 | 论文撰写与答辩准备 |
七、参考文献
- Apache Hadoop官方文档. Hadoop: The Definitive Guide. O'Reilly, 2021.
- Zaharia M, et al. Spark: Cluster Computing with Working Sets. USENIX HotCloud, 2012.
- 李明. 基于Spark的薪资预测模型研究[J]. 计算机应用, 2020, 40(5): 123-128.
- Ghoting A, et al. SystemML: Declarative Machine Learning on Spark. VLDB, 2015.
备注:实际开题报告需根据学校格式要求调整,并补充具体数据集来源(如公开薪资数据集或企业合作数据)、算法细节及实验设计等内容。
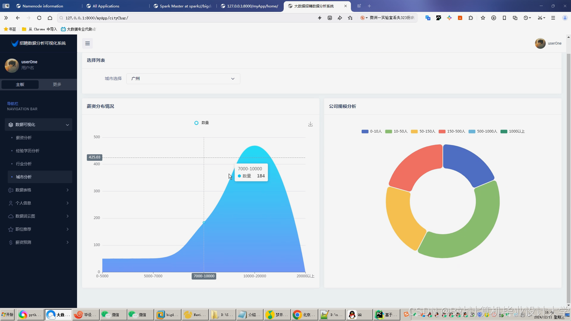
运行截图

















推荐项目
上万套Java、Python、大数据、机器学习、深度学习等高级选题(源码+lw+部署文档+讲解等)
项目案例











优势
1-项目均为博主学习开发自研,适合新手入门和学习使用
2-所有源码均一手开发,不是模版!不容易跟班里人重复!

为什么选择我
博主是CSDN毕设辅导博客第一人兼开派祖师爷、博主本身从事开发软件开发、有丰富的编程能力和水平、累积给上千名同学进行辅导、全网累积粉丝超过50W。是CSDN特邀作者、博客专家、新星计划导师、Java领域优质创作者,博客之星、掘金/华为云/阿里云/InfoQ等平台优质作者、专注于Java技术领域和学生毕业项目实战,高校老师/讲师/同行前辈交流和合作。
🍅✌感兴趣的可以先收藏起来,点赞关注不迷路,想学习更多项目可以查看主页,大家在毕设选题,项目代码以及论文编写等相关问题都可以给我留言咨询,希望可以帮助同学们顺利毕业!🍅✌
源码获取方式
🍅由于篇幅限制,获取完整文章或源码、代做项目的,拉到文章底部即可看到个人联系方式。🍅
点赞、收藏、关注,不迷路,下方查↓↓↓↓↓↓获取联系方式↓↓↓↓↓↓↓↓