Flink 实时计算 x SLS 存储下推:阿里云 OpenAPI 网关监控平台实践
作者:潘伟龙(阿里云可观测)、阮孝振(阿里云开放平台)
01
背景与挑战
1.1 业务背景

阿里云开放平台(OpenAPI) 是开发者管理云上资源的标准入口。开放平台承载了几乎所有云产品的对外接口,关乎客户的自动化业务和各类管控需求。随着企业对自动化的依赖日益加深,OpenAPI 的稳定性建设变得至关重要。
监控体系的需求方包括:
-
开放平台运维团队:负责网关整体可用性,需要全局视角的监控告警
-
各云产品团队(ECS/RDS/SLB 等):需要查看自己产品的 API 调用指标和大盘,并配置细粒度告警
-
SRE 团队:需要快速定位故障,进行根因分析
任何接口的波动都可能影响客户的生产业务,因此必须建立全方位的指标监控体系,并配套及时的告警能力,以确保高可用性。
1.2 核心挑战
构建监控体系的核心数据源是 API 网关的访问日志。这些日志由分布式部署在各地域的网关节点产生,具有以下鲜明特点:

|
挑战 |
描述 |
影响 |
|
海量并发 |
核心网关集群分布式部署,每分钟产生数十 GB 的日志,日均数据量达 TB 级 |
传统批处理方案无法满足实时性要求 |
|
维度复杂 |
包含 Region、产品、业务域、租户、API、错误码等多维信息,且相互交织 |
需要灵活的多维聚合能力 |
|
实时性高 |
故障发现需要秒级响应,告警延迟直接影响 MTTR |
必须采用流式计算架构 |
|
稳定性要求高 |
监控系统本身的可用性要求 99.99%+,不能因自身故障导致漏报 |
需要高可靠的数据链路和容错机制 |
02
技术方案
针对上述挑战,我们采用 Flink + SLS(日志服务) 的云原生组合来构建实时监控体系。
2.1 技术选型
该方案的核心组件及选型理由如下:
|
组件 |
选型理由 |
|
阿里云实时计算Flink |
业界领先的流计算引擎,支持 Exactly-Once 语义、窗口聚合和丰富的状态管理 |
|
SLS(日志服务) |
阿里云原生日志平台,天然支持海量日志采集、存储和消费,提供 Logtail 一键接入 |
|
Flink SLS Connector |
阿里云实时计算Flink内置的SLS连接器,由SLS和Flink双方产研团队共同打造,支持消费组模式,天然实现 Checkpoint 对齐 |
|
MetricStore |
SLS 原生时序存储,完美兼容 Prometheus 协议,可直接对接 Grafana |
这套组合的核心优势:
-
全托管运维:SLS 和 Flink(基于阿里云实时计算)均为全托管服务,无需运维基础设施
-
弹性扩展:消费吞吐和计算资源可按需扩缩
-
端到端保障:从采集到告警的全链路可观测
2.2 整体架构

整个数据处理链路采用地域化部署 + 中心化汇聚的架构设计,在各地域内完成日志采集与聚合计算,最终将指标汇聚到中心化的 MetricStore 实现全局监控。
-
地域内处理(Regional Processing)
每个地域独立部署完整的数据处理链路,实现就近计算、降低延迟:
-
数据采集:由 Logtail 实时采集本地域网关节点日志。Logtail 是阿里云自研的高性能日志采集 Agent,具备毫秒级延迟和百万级 EPS 吞吐能力,确保海量日志的可靠传输。
-
日志存储:各地域的 SLS Logstore 存储本地域 OpenAPI 的原始访问日志,支持对请求明细的实时查询与分析,同时作为 Flink 流计算的数据源。
-
流式聚合计算:各地域独立部署 Flink Job 1(聚合作业),关联 MySQL 维表(存储网关机器的集群信息、API 业务域如 ECS 等元数据),进行局部维度的业务指标汇总。地域内处理可大幅减少跨域传输的数据量。
-
跨地域汇聚(Cross-Region Aggregation)
多个地域的聚合结果统一写入中心化的 MetricStore,实现全局视图:
-
指标汇聚:各地域的 Flink Job 2(指标转换) 将聚合结果转为时序指标格式,统一推送到中心地域的 SLS MetricStore。通过汇聚设计,运维团队可在单一视图查看全球所有地域的指标。
-
可视化与告警:基于 Grafana 对接中心化的 SLS MetricStore,通过标准 PromQL 实现多维度的指标大盘展示,并配置细粒度告警规则,实现从异常发现到通知的闭环。
2.3 分层设计理念
为什么要分两层?核心考虑是平衡实时性与资源效率:
|
层级 |
部署方式 |
职责 |
设计考量 |
|
第一层:地域化处理 |
各地域独立部署 Logstore + Flink |
关联维表、计算基础度量、写入本地域聚合日志 Logstore |
数据减量:在数据源头(各地域)完成高维度的细节聚合,将 TB 级原始日志压缩为 GB 级聚合数据,大幅降低跨域带宽成本 |
|
第二层:中心化汇聚 |
各地域部署 Flink Job 2 + 中心 MetricStore |
将聚合数据转换为指标格式,跨域写入中心 MetricStore |
全局视图:通过中心化存储实现全球业务的统一监控与告警管理 |
为什么不直接一层聚合?
> 1. 数据倾斜(Data Skew):OpenAPI 流量分布极不均匀,某些大产品(如 ECS)的 QPS 是其他产品的数千倍。如果直接按 `Product` 进行 GroupBy,会导致特定 Flink Task 出现严重的数据倾斜和状态膨胀。
> 2. 资源效率:通过第一层单机维度的局部聚合,输出到下游的数据量可降低 90% 以上,大幅减轻了全局聚合作业的计算和存储开销。
03
指标体系设计
我们需要生成的指标体系由 Metric Name(指标名称) 和 Labels(标签) 组成,覆盖以下四个核心维度:
|
维度 |
指标前缀 (Prefix) |
核心指标 (Metric) |
关键标签 (Labels) |
使用场景 |
|
产品维度 |
|
|
|
各云产品团队监控自己产品的整体健康度 |
|
API 维度 |
|
|
|
定位具体接口问题,分析慢调用 |
|
错误码 |
|
|
|
错误分布分析,快速定位故障原因 |
|
租户维度 |
|
|
|
大客户限流监控,容量规划 |
指标命名规范:Prefix_MetricName。例如 Ecs 产品的 QPS 指标名为 namespace_product_gw_http_req。
04
核心作业实践
4.1 Job 1:聚合作业
设计意图:消费原始日志,关联 MySQL 维表补充元数据(网关集群信息、API 业务域等),并进行多阶段聚合:先进行细粒度的多维聚合(按产品/API/租户等)以减少下游数据量,再进行全局指标汇总。
1. 数据源:网关原始日志
原始日志由 Logtail 从网关节点采集。以下是一条典型的网关访问日志(已脱敏):
{ "AK": "STS.NZD***Lgwc", "Api": "DescribeCustomResourceDetail", "CallerUid": "109837***3503", "ClientIp": "192.168.xx.xx", "Domain": "acc-vpc.cn-huhehaote.aliyuncs.com", "ErrorCode": "ResourceNotFound", "Ext5": "{\"logRegionId\":\"cn-huhehaote\",\"appGroup\":\"pop-region-cn-huhehaote\",\"callerInfo\":{...},\"headers\":{...}}", "HttpCode": "404", "LocalIp": "11.197.xxx.xxx", "Product": "acc", "RegionId": "cn-huhehaote", "RequestContent": "RegionId=cn-huhehaote;Action=DescribeCustomResourceDetail;Version=2024-04-02;...", "TotalUsedTime": "14", "Version": "2024-04-02", "__time__": "1768484243"}
字段说明:Ext5 包含嵌套的 JSON 结构(调用者信息、请求头等),RequestContent 是 KV 格式的请求参数。这些复杂结构需要在后续处理中解析。
基于上述日志结构,我们定义 Flink Source 表:
CREATE TABLE openapi_log_source ( `__time__` BIGINT, LocalIp STRING, -- 网关节点 IP Product STRING, -- 产品 Code (如 Ecs, RDS) Api STRING, -- API 名称 (如 DescribeInstances) Version STRING, -- API 版本 Domain STRING, -- 请求域名 AK STRING, -- AccessKey CallerUid STRING, -- 调用者 UID HttpCode STRING, -- HTTP 状态码 ErrorCode STRING, -- 网关错误码 TotalUsedTime BIGINT, -- 请求耗时 (ms) ClientIp STRING, -- 客户端 IP RegionId STRING, -- 地域 Ext5 STRING, -- 扩展字段 (嵌套 JSON) RequestContent STRING, -- 请求参数 (KV 格式) ts AS TO_TIMESTAMP_LTZ(`__time__` * 1000, 3), WATERMARK FOR ts AS ts - INTERVAL '5' SECOND) WITH ( 'connector' = 'sls', 'project' = '*****', 'logstore' = 'pop_rpc_trace_log', 'endpoint' = 'cn-shanghai-intranet.log.aliyuncs.com');
Watermark 策略说明:这里设置 ts – INTERVAL '5' SECOND 表示允许最多 5 秒的乱序数据。该值需根据实际业务场景权衡:生产环境中,网关日志通过 Logtail 采集,端到端延迟通常在 2-3 秒内,5 秒的 Watermark 延迟可以覆盖绝大多数场景。对于跨地域同步场景,可适当放宽至 10-15 秒。
2. MySQL 维表:元数据富化
为了满足指标的标签需求(如 app_group, gc_level),需要关联维表:
-- 网关集群信息 (关联 LocalIp)CREATE TABLE gateway_cluster_dim ( local_ip STRING, app_group STRING, -- 集群名称 region_id STRING, -- 物理 Region PRIMARY KEY (local_ip) NOT ENFORCED) WITH ('connector' = 'jdbc', ...);
-- 租户等级信息 (关联 Uid)CREATE TABLE user_level_dim ( uid STRING, gc_level STRING, -- 客户等级 (GC5/GC6/GC7) PRIMARY KEY (uid) NOT ENFORCED) WITH ( 'connector' = 'jdbc', 'url' = 'jdbc:mysql://xxx:3306/dim_db', 'table-name' = 'user_level', 'lookup.cache.max-rows' = '50000', -- 缓存最大行数 'lookup.cache.ttl' = '10min', -- 缓存过期时间 'lookup.max-retries' = '3' -- 查询失败重试次数);
维表缓存策略选择:生产环境中,gateway_cluster_dim 采用 ALL 策略,启动时全量加载并定时刷新;user_level_dim 采用 LRU 策略,缓存 5 万条热点租户数据,TTL 设为 10 分钟以平衡命中率和数据新鲜度。
3. Job 1 输出:写入本地域聚合日志
计算结果写入本地域的 SLS Logstore machine_agg_log,作为中间存储。
-- 定义本地聚合日志存储CREATE TABLE machine_agg_log_sink ( window_start TIMESTAMP(3), product STRING, api STRING, version STRING, caller_uid STRING, region_id STRING, app_group STRING, gc_level STRING, http_code STRING, error_code STRING, qps BIGINT, rt_mean DOUBLE, slow1s_count BIGINT, http_2xx BIGINT, http_5xx BIGINT, http_503 BIGINT) WITH ( 'connector' = 'sls', 'project' = '****', 'logstore' = 'machine_agg_log', -- 地域化部署,写入本地域 Logstore 'endpoint' = 'cn-shanghai-intranet.log.aliyuncs.com' -- 实际部署时替换为各地域 Endpoint);
-- 执行写入INSERT INTO machine_agg_log_sinkSELECT TUMBLE_START(l.ts, INTERVAL '10' SECOND), l.Product, l.Api, l.Version, l.CallerUid, g.region_id, g.app_group, u.gc_level, l.HttpCode, l.ErrorCode, COUNT(*) as qps, AVG(CAST(l.TotalUsedTime AS DOUBLE)), SUM(CASE WHEN l.TotalUsedTime > 1000 THEN 1 ELSE 0 END), SUM(CASE WHEN l.HttpCode >= '200' AND l.HttpCode < '300' THEN 1 ELSE 0 END), SUM(CASE WHEN l.HttpCode >= '500' THEN 1 ELSE 0 END), SUM(CASE WHEN l.HttpCode = '503' THEN 1 ELSE 0 END)FROM openapi_log_source lLEFT JOIN gateway_cluster_dim FOR SYSTEM_TIME AS OF l.ts AS g ON l.LocalIp = g.local_ipLEFT JOIN user_level_dim FOR SYSTEM_TIME AS OF l.ts AS u ON l.CallerUid = u.uidGROUP BY TUMBLE(l.ts, INTERVAL '10' SECOND), l.Product, l.Api, l.Version, l.CallerUid, g.region_id, g.app_group, u.gc_level, l.HttpCode, l.ErrorCode;
4.2 Job 2:指标转换与跨域汇聚
设计意图:各地域独立部署 Job 2,消费本地域的聚合日志 machine_agg_log,将数据转换为时序格式,并跨域写入中心地域 (cn-shanghai) 的 MetricStore。
1. 数据源:消费本地聚合日志
CREATE TABLE machine_agg_log_source ( window_start TIMESTAMP(3), product STRING, region_id STRING, -- ... 其他字段同 Sink 定义 WATERMARK FOR window_start AS window_start - INTERVAL '5' SECOND) WITH ( 'connector' = 'sls', 'project' = '****', 'logstore' = 'machine_agg_log', -- 消费本地域 Logstore 'endpoint' = 'cn-shanghai-intranet.log.aliyuncs.com');
2. 目标汇聚:中心化 MetricStore Sink
CREATE TABLE metricstore_sink ( `__time_nano__` BIGINT, `__name__` STRING, `__labels__` STRING, `__value__` DOUBLE) WITH ( 'connector' = 'sls', 'project' = '****', -- 中心化 Project 'logstore' = 'openapi_metrics', -- 中心化 MetricStore 'endpoint' = 'cn-shanghai-intranet.log.aliyuncs.com' -- 统一指向中心地域 Endpoint);
3. 计算与汇聚逻辑
Job 2 将聚合日志进一步汇总(如按 Product 维度)并格式化为 Metric 写入中心。
示例:计算产品维度 QPS 并汇聚
INSERT INTO metricstore_sinkSELECT UNIX_TIMESTAMP(CAST(TUMBLE_START(window_start, INTERVAL '1' MINUTE) AS STRING)) * 1000000000, 'namespace_product_gw_http_req', CONCAT('product=', product, '|region_id=', region_id), -- 保留地域标签,实现全球视角 CAST(SUM(qps) AS DOUBLE)FROM machine_agg_log_sourceGROUP BY TUMBLE(window_start, INTERVAL '1' MINUTE), product, region_id;
架构优势:
(1)带宽节省:Job 1 将海量明细日志聚合为少量统计数据(数据量减少 99%),Job 2 仅跨域传输这些轻量级指标,极大降低了专线带宽成本。
(2)隔离性:各地域计算独立,单地域故障不影响其他地域及中心监控的写入。
4.3 作业配置与调优
为了保障作业的稳定性和数据准确性,生产环境中我们对 Checkpoint 和状态后端进行了专项调优。
1. Checkpoint 配置与权衡
提供了两种配置策略,需根据业务对数据一致性与服务可用性的偏好进行选择:
-
策略 A:标准与一致性优先(推荐通用场景)
适用于绝大多数对数据准确性有要求的监控场景。
SET 'execution.checkpointing.interval' = '60s'; -- 1分钟 CheckpointSET 'execution.checkpointing.mode' = 'EXACTLY_ONCE'; -- 精确一次语义SET 'execution.checkpointing.timeout' = '10min';
-
策略 B:高可用优化配置(本案例生产实践)
在 OpenAPI 网关这种超高并发且对可用性极度敏感的场景下,为了避免 Checkpoint 过于频繁导致的性能抖动,同时又不希望完全牺牲数据可靠性,我们采取了“弱一致性 + 低频打点 + 允许失败”的组合策略:
SET 'execution.checkpointing.interval' = '180s'; -- 延长至 3 分钟,减少频率SET 'execution.checkpointing.mode' = 'AT_LEAST_ONCE'; -- 降低 Barrier 对齐开销SET 'execution.checkpointing.timeout' = '15min'; -- 放宽超时时间SET 'execution.checkpointing.max-concurrent-checkpoints' = '1';SET 'execution.checkpointing.tolerable-failed-checkpoints' = '10'; -- 允许连续失败,不因 CP 失败重启作业
|
策略 |
一致性 |
稳定性/开销 |
适用场景 |
|
标准配置 |
Exactly-Once |
中 (需对齐 Barrier) |
计费、审计等核心强一致数据 |
|
高可用优化 |
At-Least-Once |
高 (无对齐等待,允许失败) |
超大规模监控、实时大屏、趋势分析 |
2. 状态后端选择
阿里云实时计算 Flink 版提供了企业级的 GeminiStateBackend,相比开源 RocksDB,它在存算分离架构下针对大状态场景进行了深度优化。针对本案例中“状态大(GB级)、聚合Key多”的特点,我们开启了 KV 分离功能:
SET 'table.exec.state.backend' = 'gemini'; -- 使用企业级 GeminiStateBackendSET 'state.backend.gemini.kv.separate.mode' = 'GLOBAL_ENABLE'; -- 开启 KV 分离
|
特性 |
GeminiStateBackend |
RocksDB |
业务价值 |
|
KV 分离 |
支持自动/手动开启 |
不支持 (混合存储) |
吞吐提升 50%+:将大 Value 分离存储,大幅降低 Compaction 带来的写放大,显著提升复杂聚合与 Join 的性能。 |
|
自适应调参 |
引擎托管 (Adaptive Tuning) |
人工调优 |
稳定性增强:根据流量和访问模式自动调整内存与 IO 参数,避免因配置不当导致的 OOM 或性能抖动。 |
|
状态迁移 |
按需迁移 (Lazy Migration) |
全量迁移 |
秒级启动:Failover 或扩缩容时,无需等待全量数据下载即可启动计算,大幅缩短业务断流时间。 |
生产建议:对于网关日志聚合这种 State Size 较大且吞吐要求极高的场景,强烈推荐使用 GeminiStateBackend + KV 分离。实测开启后,作业在流量高峰期的 CPU 使用率下降了 20%,且 Checkpoint 耗时更加稳定。
05
可视化与告警
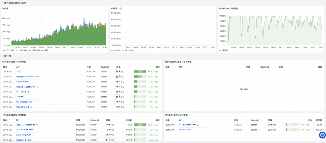
监控效果展示
通过两个 Flink 作业的聚合,我们在 Grafana 中构建了多维度的 OpenAPI 监控大盘,实现了从产品全局视图到具体错误码的深度下钻。




自助查询与告警
在 Grafana 中添加 SLS MetricStore 作为数据源后,各云产品团队可以使用 PromQL 语法自助查询指标并配置告警规则:
常用查询示例:
# QPS 趋势sum(namespace_product_gw_http_req) by (product)
# 错误率环比(当前 1 分钟与 1 小时前对比)( sum(rate(namespace_product_gw_http_5xx[1m])) / sum(rate(namespace_product_gw_http_req[1m]))) / ( sum(rate(namespace_product_gw_http_5xx[1m] offset 1h)) / sum(rate(namespace_product_gw_http_req[1m] offset 1h))) > 2
# 平均延迟趋势avg(namespace_product_gw_rt_mean) by (product)
告警规则示例:
- alert: HighErrorRate expr: sum(namespace_product_gw_http_5xx) by (product) / sum(namespace_product_gw_http_req) by (product) > 0.01 for: 2m labels: severity: warning annotations: summary: "{{ $labels.product }} 错误率过高" description: "当前错误率: {{ $value | printf \"%.2f\" }}%"
各云产品团队可以在 Grafana 中配置自己产品的监控大盘和告警规则,实现自主运维。
06
规模化验证
该方案已在阿里云开放平台稳定运行,以下是生产环境的核心指标:

上图展示了系统在生产环境中的核心运行指标。得益于 Flink 的分布式计算能力和 SLS 的高吞吐存储,该方案成功支撑了阿里云开放平台全量 API 调用的实时监控,覆盖 60+ 个全球地域、300+ 个云产品,日均处理 200TB+ 压缩日志(原始日志约 2PB,单条日志约 4-5KB),生成 50 万+ 时序指标。
6.1 数据处理规模
|
指标 |
数值 |
|
日均日志量 |
200+ TB(压缩后) |
|
峰值 QPS |
200 万+/秒 |
|
覆盖地域 |
全球 60+ Region |
|
接入云产品 |
300+ |
6.2 指标生成能力
|
指标类型 |
数量 |
更新频率 |
|
产品维度指标 |
5,000+ |
20秒 ~ 1分钟 |
|
API 维度指标 |
200,000+ |
20秒 ~ 1分钟 |
|
错误码维度指标 |
50,000+ |
20秒 ~ 1分钟 |
|
租户维度指标 |
250,000+ |
20秒 ~ 1分钟 |
6.3 系统稳定性
|
指标 |
表现 |
|
Flink 作业可用性 |
99.99%+ |
|
端到端延迟 |
P99 < 30 秒(从日志产生到指标可查) |
|
告警触达时效 |
< 1 分钟 |
|
连续稳定运行 |
6 个月+ 无人工干预重启 |
6.4 业务价值
-
故障发现提速:故障发现时间从分钟级缩短到秒级
-
运维效率提升:300+ 云产品团队实现自助监控配置
在方案落地过程中,我们发现原始日志包含大量冗余字段和嵌套结构,而指标计算只需其中的核心字段。为此,我们引入了 Source 端谓词下推 技术,在数据进入 Flink 之前完成字段裁剪,有效降低了网络传输量并加速了 Flink 计算。
07
进阶优化:Source 端谓词下推(Predicate Pushdown)
7.1 谓词下推概念与 Connector 能力对比
谓词下推(Predicate Pushdown) 是数据库和大数据领域的经典优化策略,核心思想是将过滤条件下推到数据源端执行,减少数据传输量和计算开销。
Flink 的下推能力取决于 Source Connector 的实现:
|
Connector |
下推能力 |
实现方式 |
|
Kafka |
❌ 不支持 |
Kafka 本身不支持服务端过滤 |
|
JDBC |
✅ 支持 |
将 WHERE 条件转为 SQL 下推到数据库 |
|
Hive |
✅ 支持 |
分区裁剪 + 列裁剪 |
|
Iceberg/Hudi |
✅ 支持 |
利用 Min/Max 统计信息跳过文件 |
|
SLS (日志服务) |
✅ 通过SLS消费处理器支持 |
在服务端执行 SPL 语句 |
7.2 SLS 消费处理器:一种 Source 端下推实现
早期版本的 Flink SLS Connector 会默认全量拉取 SLS Logstore 的数据,但实际上很多字段是不需要的。借助 SLS 消费处理器,我们实现了真正的 Source 端谓词下推——过滤和转换逻辑在 SLS 服务端执行,Flink 只接收处理后的结果。

技术优势:
-
SIMD 向量化引擎:SPL 底层采用向量化执行引擎,利用 CPU SIMD 指令集(如 AVX2/AVX-512)批量处理数据,相比逐行处理性能提升数倍
-
同机房本地计算:数据处理在 SLS 存储节点本地完成,无需跨网络传输原始数据,避免了网络 I/O 成为瓶颈
-
列式存储加速:SLS 底层采用列式存储,配合
project列裁剪,只读取必要的列数据,大幅减少磁盘 I/O -
零拷贝传输:处理后的数据直接进入消费通道,减少内存拷贝开销

计费提示:普通消费:按传输的压缩数据量计费。使用SPL消费处理器:按扫描的原始(未压缩)数据量计费。详细定价及区别请参考 SLS 产品定价(https://www.aliyun.com/price/product#/sls/detail)。
7.3 SPL 配置示例
基于前文介绍的网关日志结构,我们通过 SPL 消费处理器实现 Source 端过滤。对比传统的 Flink 侧过滤:
-- 传统方式:Flink 侧过滤(需拉取全量数据)SELECT * FROM openapi_log_sourceWHERE Domain != 'popwarmup.aliyuncs.com' AND JSON_VALUE(Ext5, '$.logRegionId') NOT IN ('cn-shanghai', 'cn-beijing')
使用 SPL 消费处理器后,过滤和转换在 SLS 服务端完成:
-- 1. 行过滤:排除无效数据* | where Domain != 'popwarmup.aliyuncs.com'
-- 2. 嵌套 JSON 分层展开(只对有效数据执行)| parse-json -prefix='ext5_' Ext5 | where ext5_logRegionId not in ('cn-shanghai', 'cn-beijing', 'cn-hangzhou')| parse-json -prefix='callerInfo_' ext5_callerInfo | parse-json -prefix='headers_' ext5_headers
-- 3. 正则提取 KV 格式字段| parse-regexp RequestContent, '[;]RegionId=([^;]*)' as request_regionId
-- 4. 列裁剪:只保留必要字段(放在最后,减少输出数据量)| project LocalIp, Product, Version, Api, Domain, ErrorCode, HttpCode, TotalUsedTime, AK, RegionId, ClientIp, callerInfo_callerType, callerInfo_callerUid, callerInfo_ownerId, ext5_regionId, ext5_appGroup, ext5_stage, request_regionId
7.4 在 Flink SLS Source 中引用
在 Flink SQL 中,通过 processor 参数引用预先配置好的消费处理器:
CREATE TABLE openapi_log_source ( `__time__` BIGINT, -- SPL 处理后的字段(已展开嵌套 JSON、已裁剪冗余列) LocalIp STRING, Product STRING, Version STRING, Api STRING, Domain STRING, ErrorCode STRING, HttpCode STRING, TotalUsedTime BIGINT, AK STRING, RegionId STRING, ClientIp STRING, callerInfo_callerType STRING, -- 从 Ext5.callerInfo 展开 callerInfo_callerUid STRING, callerInfo_ownerId STRING, ext5_regionId STRING, -- 从 Ext5 展开 ext5_appGroup STRING, ext5_stage STRING, request_regionId STRING, -- 从 RequestContent 正则提取 ts AS TO_TIMESTAMP_LTZ(`__time__` * 1000, 3), WATERMARK FOR ts AS ts - INTERVAL '5' SECOND) WITH ( 'connector' = 'sls', 'project' = '****', 'logstore' = 'pop_rpc_trace_log', 'endpoint' = 'cn-shanghai-intranet.log.aliyuncs.com', 'processor' = 'openapi-processor' -- 引用消费处理器,实现过滤下推);
7.5 优化效果
通过 SPL 源头预处理,我们在以下几个维度取得了显著提升:
|
优化项 |
优化前 |
优化后 |
提升效果 |
|
数据传输量 |
100GB/min |
20GB/min |
降低 80%,跨域同步开销显著降低 |
|
Checkpoint 大小 |
100% |
20% |
降低 80%,Failover 恢复时间大幅缩短 |
|
作业稳定性 |
偶发 OOM |
稳定运行 |
状态压力减轻,GC 频率降低 |
|
开发效率 |
Flink 侧处理 |
SLS 侧配置 |
SPL 语法简洁,无需修改作业代码 |
08
总结
通过 Flink + SLS 的云原生组合,我们成功构建了阿里云 OpenAPI 网关的实时监控体系:
|
挑战 |
解决方案 |
|
海量并发 |
SLS 高吞吐存储 + Flink 分布式计算 |
|
维度复杂 |
分层聚合设计,灵活支持多维分析 |
|
实时性高 |
端到端秒级延迟,快速故障发现 |
|
稳定性要求高 |
全托管服务 + Exactly-Once 语义保障 |
8.1 Flink 核心技术要点
|
技术点 |
应用场景 |
关键配置 |
|
Watermark 与事件时间 |
乱序日志的窗口聚合 |
|
|
Lookup Join |
流表与维表关联 |
|
|
分层聚合设计 |
解决 Data Skew 问题 |
局部聚合 → 全局汇总 |
|
GeminiStateBackend |
大状态 / 存算分离 |
|
|
Source 端谓词下推 |
减少数据传输与计算 |
SLS 消费处理器 |
8.2 架构设计启示
-
分层聚合缓解数据倾斜:流量分布不均时,先按物理节点局部聚合,再按业务维度全局汇总
-
谓词下推降低成本:将过滤逻辑下推到 Source 端(如 SLS 消费处理器),减少网络传输和计算资源消耗
-
选择企业级状态后端:大状态场景选用 GeminiStateBackend + KV 分离,显著提升 I/O 效率与作业稳定性
本案例的技术方案可推广至微服务调用链监控、CDN 日志分析、物联网数据聚合等类似场景。
开发者资源
-
Flink SLS Connector 文档:https://help.aliyun.com/zh/flink/realtime-flink/developer-reference/log-service-connector
-
SLS MetricStore:https://help.aliyun.com/zh/sls/manage-a-metricstore
-
Grafana + SLS 集成:https://help.aliyun.com/zh/sls/send-time-series-data-from-log-service-to-grafana
-
SLS SPL语法文档:https://help.aliyun.com/zh/sls/spl-overview