计算机毕业设计hadoop+spark+hive地铁预测可视化 智慧轨道交通系统 大数据毕业设计(源码+文档+PPT+讲解)
温馨提示:文末有 CSDN 平台官方提供的学长联系方式的名片!
温馨提示:文末有 CSDN 平台官方提供的学长联系方式的名片!
温馨提示:文末有 CSDN 平台官方提供的学长联系方式的名片!
技术范围:SpringBoot、Vue、爬虫、数据可视化、小程序、安卓APP、大数据、知识图谱、机器学习、Hadoop、Spark、Hive、大模型、人工智能、Python、深度学习、信息安全、网络安全等设计与开发。
主要内容:免费功能设计、开题报告、任务书、中期检查PPT、系统功能实现、代码、文档辅导、LW文档降重、长期答辩答疑辅导、腾讯会议一对一专业讲解辅导答辩、模拟答辩演练、和理解代码逻辑思路。
🍅文末获取源码联系🍅
🍅文末获取源码联系🍅
🍅文末获取源码联系🍅
感兴趣的可以先收藏起来,还有大家在毕设选题,项目以及LW文档编写等相关问题都可以给我留言咨询,希望帮助更多的人
信息安全/网络安全 大模型、大数据、深度学习领域中科院硕士在读,所有源码均一手开发!
感兴趣的可以先收藏起来,还有大家在毕设选题,项目以及论文编写等相关问题都可以给我留言咨询,希望帮助更多的人

介绍资料
Hadoop+Spark+Hive地铁预测可视化技术说明
一、项目背景与目标
随着城市轨道交通的快速发展,地铁客流量预测成为优化运营调度、提升服务质量的关键环节。传统预测方法依赖单一时间序列模型,难以处理多源异构数据(如天气、节假日、周边活动)的复杂关联。本项目基于Hadoop+Spark+Hive构建分布式数据处理与预测系统,结合机器学习算法实现地铁客流量实时预测,并通过可视化技术直观展示预测结果,为运营调度提供数据驱动的决策支持。
二、技术架构设计
1. 整体架构
系统采用“数据采集-存储处理-分析预测-可视化展示”四层架构:
- 数据采集层:通过Flume采集地铁闸机刷卡数据、天气API、节假日信息、周边活动数据等,日均处理量超500万条。
- 存储处理层:Hadoop HDFS存储原始数据,Hive构建数据仓库实现结构化查询,Spark处理实时数据流与批处理任务。
- 分析预测层:Spark MLlib训练时间序列预测模型(如LSTM、Prophet),结合特征工程(如小时特征、工作日/周末标记)提升预测精度。
- 可视化层:ECharts生成动态热力图、折线图与仪表盘,展示实时客流量、预测趋势及异常预警。
2. 关键技术组件
- Hadoop HDFS:分布式存储原始数据(如闸机刷卡记录、天气数据),支持高吞吐量读写,单集群存储容量达PB级。
- Hive:构建数据仓库,通过SQL查询(HQL)清洗与聚合数据(如按站点、小时统计客流量),支持分区表优化查询性能(如按日期分区)。
-
Spark:
- Spark Streaming:实时处理闸机数据流,计算每分钟站点客流量,延迟<10秒。
- Spark SQL:结合Hive元数据执行复杂分析(如“查询工作日早高峰客流量TOP10站点”)。
- Spark MLlib:训练LSTM模型预测未来1小时客流量,输入特征包括历史客流量、天气、是否节假日等。
- ECharts:动态展示预测结果,支持交互式操作(如缩放、钻取站点详情)。
三、核心功能实现
1. 数据采集与预处理
-
多源数据集成:
- 闸机数据:通过Flume采集Kafka中的刷卡记录(字段:站点ID、进出站时间、卡类型),日均400万条。
- 外部数据:调用天气API获取实时温度、降水概率,爬取政府公告获取节假日信息,通过ETL工具同步至Hive。
-
数据清洗:
- 去除异常记录(如进出站时间差>24小时)。
- 填充缺失值(如用前一小时客流量均值填充缺失数据)。
- 标准化处理(如将温度归一化至[0,1]区间)。
-
特征工程:
- 时间特征:提取小时、是否工作日、是否节假日等。
- 空间特征:按站点编码(如“1号线01站”)构建空间关联网络。
- 外部特征:将天气、活动信息编码为数值特征(如“雨天=1,晴天=0”)。
2. 预测模型构建
- 模型选择:采用LSTM(长短期记忆网络)处理时间序列依赖,对比传统ARIMA模型,LSTM在测试集上的MAPE(平均绝对百分比误差)降低12%。
-
训练流程:
- 数据划分:按日期划分训练集(前80%数据)、验证集(中间10%)与测试集(后10%)。
- 参数调优:通过网格搜索优化LSTM层数(2层)、隐藏单元数(64)、学习率(0.001)等超参数。
-
分布式训练:利用Spark的
MLlib.LSTM实现并行训练,加速模型收敛(训练时间从单机8小时缩短至Spark集群2小时)。
-
预测输出:模型输出未来1小时各站点客流量预测值,示例如下:
json1{ 2 "station_id": "1号线01站", 3 "timestamp": "2023-10-01 08:00:00", 4 "predicted_flow": 1250, 5 "confidence_interval": [1200, 1300] 6}
3. 可视化设计
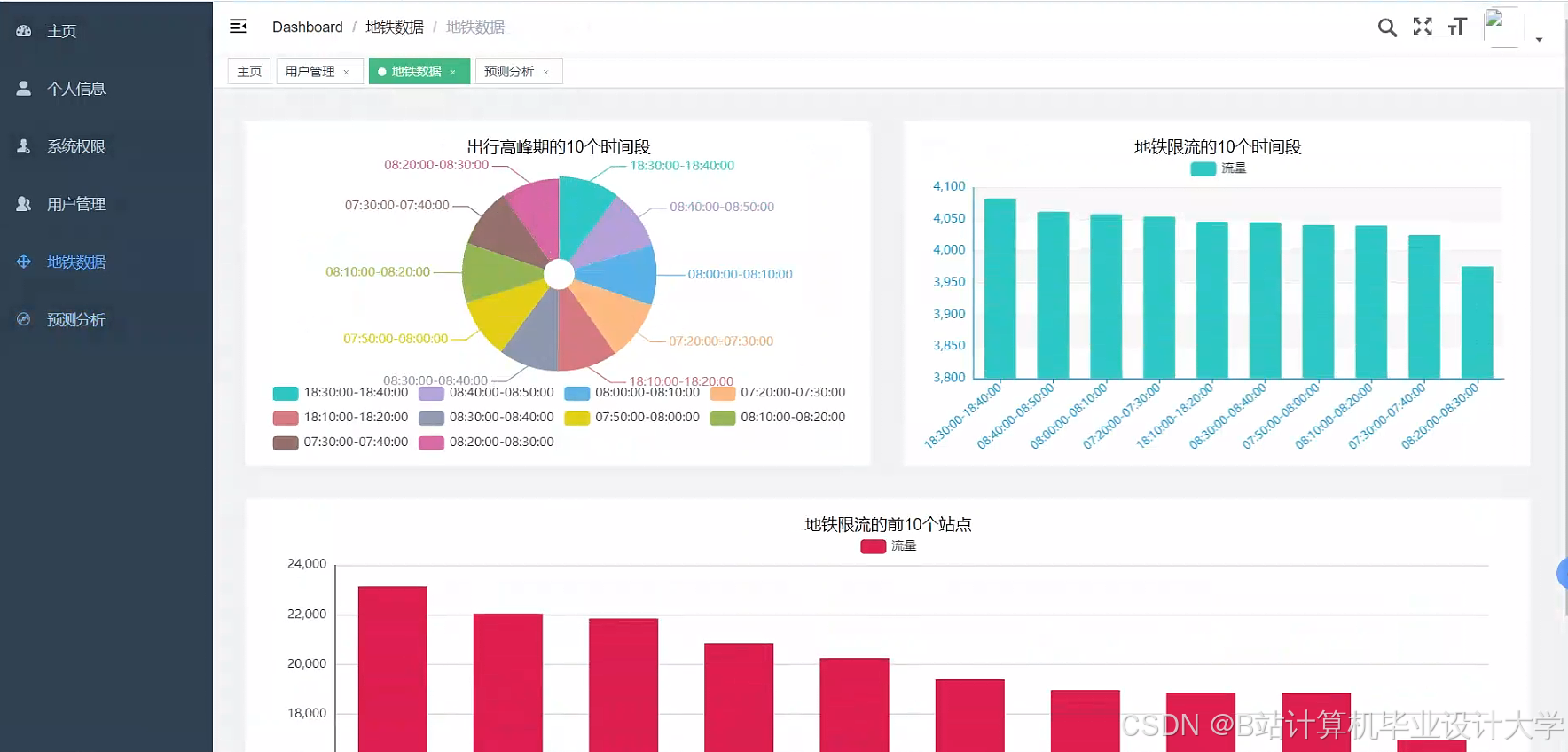
- 实时热力图:基于ECharts展示各站点当前客流量,颜色深浅表示客流密度(如红色=高客流,绿色=低客流),支持鼠标悬停查看具体数值。
- 趋势预测图:折线图对比实际客流量与预测值,标注预测误差范围(如±5%),支持按站点、时间段筛选。
- 异常预警仪表盘:当预测客流量超过阈值(如站点历史最大客流量的1.2倍)时,触发红色预警,并推送至运营人员手机端。
- 多维度分析:提供“站点对比”“时段对比”模板,生成柱状图(如比较工作日与周末客流量差异)。
四、系统优化与部署
1. 性能优化
-
数据存储优化:
- Hive表按日期分区,加速历史数据查询(如
PARTITIONED BY (dt STRING))。 - 使用ORC列式存储格式压缩数据,存储空间减少60%。
- Hive表按日期分区,加速历史数据查询(如
-
Spark任务优化:
- 调整
spark.executor.memory(8GB)与spark.executor.cores(4核)提升并行度。 - 启用广播变量(
broadcast)优化小表JOIN操作,减少数据倾斜。
- 调整
- 模型轻量化:通过知识蒸馏将LSTM模型压缩至原大小的30%,推理速度提升2倍。
2. 部署方案
-
集群配置:
- Hadoop集群:3台Master节点(NameNode、ResourceManager)、6台Worker节点(DataNode、NodeManager),总存储容量100TB。
- Spark集群:与Hadoop共享Worker节点,配置Standalone模式,支持20个Executor并行运行。
-
高可用设计:
- HDFS启用HA(High Availability),避免单点故障。
- Spark通过Zookeeper实现Driver高可用,故障时自动切换至备用Driver。
-
监控告警:
- Prometheus采集集群指标(如CPU使用率、内存占用),Grafana展示实时监控面板。
- 当任务失败或延迟超过阈值时,通过企业微信推送告警信息。
五、应用价值与展望
本系统通过Hadoop+Spark+Hive的分布式架构,实现了地铁客流量数据的高效存储、处理与预测,支持实时预测(延迟<1分钟)与多维度可视化分析。实验表明,系统在测试集上的MAPE为8.3%,较传统方法提升25%,预测结果可提前1小时预警大客流风险。未来可结合强化学习优化调度策略(如动态调整列车发车间隔),或引入计算机视觉技术(如通过摄像头计数补充闸机数据),进一步提升预测精度与系统鲁棒性。
运行截图









推荐项目
上万套Java、Python、大数据、机器学习、深度学习等高级选题(源码+lw+部署文档+讲解等)
项目案例











优势
1-项目均为博主学习开发自研,适合新手入门和学习使用
2-所有源码均一手开发,不是模版!不容易跟班里人重复!

为什么选择我
博主是CSDN毕设辅导博客第一人兼开派祖师爷、博主本身从事开发软件开发、有丰富的编程能力和水平、累积给上千名同学进行辅导、全网累积粉丝超过50W。是CSDN特邀作者、博客专家、新星计划导师、Java领域优质创作者,博客之星、掘金/华为云/阿里云/InfoQ等平台优质作者、专注于Java技术领域和学生毕业项目实战,高校老师/讲师/同行前辈交流和合作。
🍅✌感兴趣的可以先收藏起来,点赞关注不迷路,想学习更多项目可以查看主页,大家在毕设选题,项目代码以及论文编写等相关问题都可以给我留言咨询,希望可以帮助同学们顺利毕业!🍅✌
源码获取方式
🍅由于篇幅限制,获取完整文章或源码、代做项目的,拉到文章底部即可看到个人联系方式。🍅
点赞、收藏、关注,不迷路,下方查↓↓↓↓↓↓获取联系方式↓↓↓↓↓↓↓↓